LAST UPDATED: April 29, 2025
Overview
Wireless Insights provides real-time performance data for active Zebra Android devices, including Wi-Fi and cellular connection events, signal strength, and service quality by carrier, device and/or device group. A Zebra device agent is required on any device from which data is desired; it can be installed from the Zebra Collection or through a company's own EMM system. A license is required for production environments; trial licensing also is available.
The Wireless Insights dashboard shows real-time Wi-Fi (top row) and cellular performance for active devices.
Click image to enlarge; ESC to exit.
Requirements
- Wi-Fi performance: Any Zebra device running Android 13 or later
- Cellular performance: A TC26 or any 6490-platform device running Android 13 or later
- MDNA Enterprise License for Professional-series devices
See a list of Zebra devices by platform
Zebra strongly recommends applying the latest LifeGuard update(s) for optimal performance of this tool (see below).
Optimal LG Update for Android 13:
- 4490:
NE_FULL_UPDATE_13-24-08.00-TG-U00-STD-NEM-04.zip - 5340:
AT_FULL_UPDATE_13-34-23.00-TG-U00-STD-ATH-04.zip* - 5340:
AT_FULL_UPDATE_13-36-10.00-TG-U00-STD-ATH-04.zip† - 6375: Supports all devices with LifeGuard March 2025 update (or later)
- 6490:
AT_FULL_UPDATE_13-34-23.00-TG-U00-STD-ATH-04.zip - SDM600: Supports all devices with LifeGuard March 2025 update (or later)
* Support includes EM45, TC22 and TC27
† Support includes KC50
Optimal LG Update for Android 14:
- 4490: Not yet available
- 5340:
AT_FULL_UPDATE_14-20-14.00-UG-U45-STD-ATH-04.zip‡ - 6375:
GO_FULL_UPDATE_14-09-18.00-UG-U00-STD-GSE-04.zip - 6490:
AT_FULL_UPDATE_14-20-14.00-UG-U45-STD-ATH-04.zip - SDM660:
HE_FULL_UPDATE_14-23-05.00-UG-U00-STD-HEL-04.zip
‡ Support includes TC22 and TC27
See a list of Zebra devices by platform
Using Wireless Insights
Before proceeding, please be sure to enable Wireless Insights, (one-time requirement).
Click "Support Tools" From the DNA Cloud Dashboard to expose available modules:
Click image to enlarge; ESC to exit.
Click "Wireless Insights" to view the interactive Wireless Insights Dashboard.
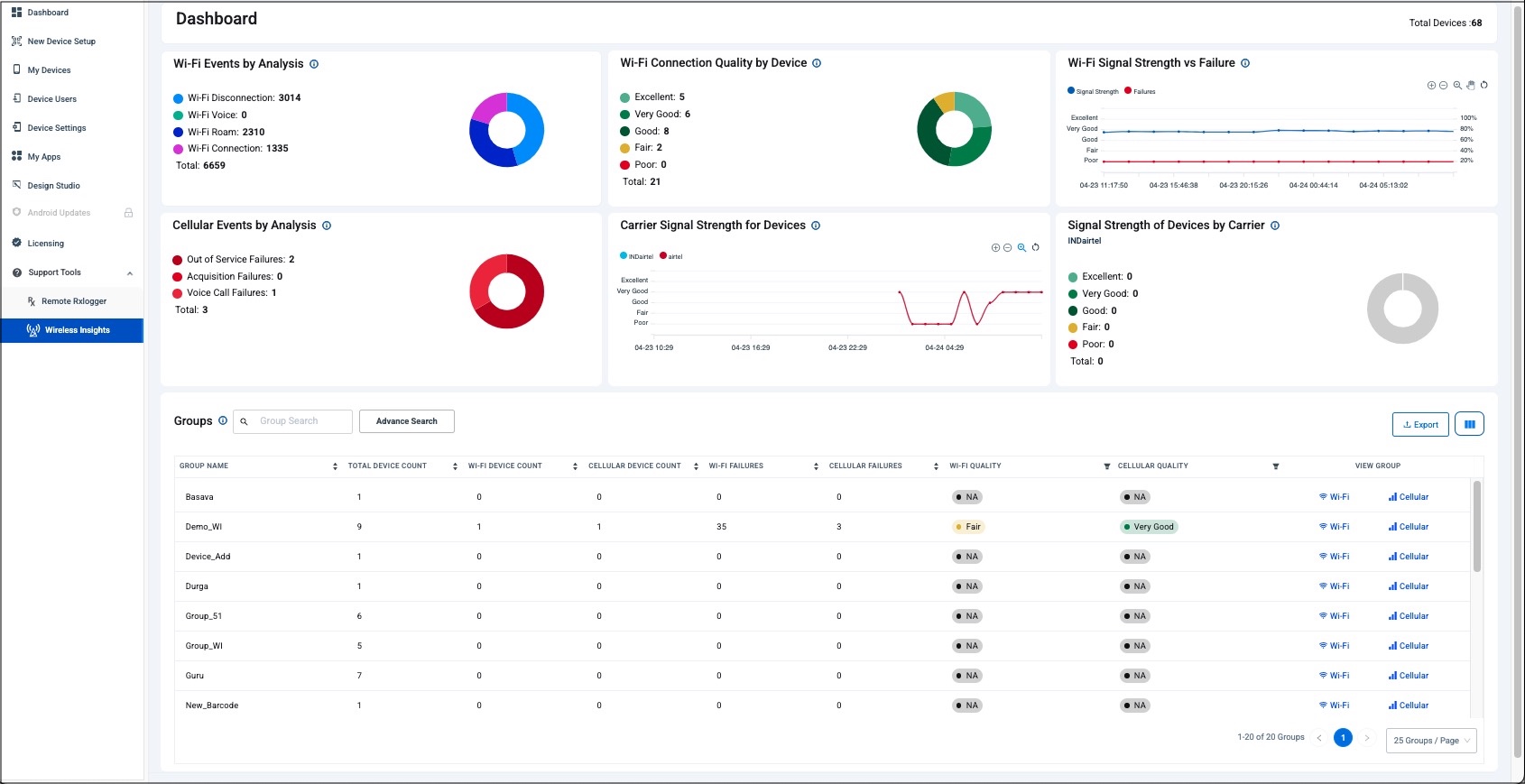
Real-time data is shown for currently active devices over the last 24 hours; Wi-Fi on top, cellular below:
Click image to enlarge; ESC to exit.
Click the date selector to analyze wireless data for a particular date and/or time range (max. = 30 days):
Click image to enlarge; ESC to exit.
Click on a graph section to display the number of effected devices:
Click image to enlarge; ESC to exit.
Double-click a graph section (as in image above) to display more information about the effected devices:
Click image to enlarge; ESC to exit.
Scroll down from Dashboard to view reports for the Device Group(s) selected in previous step.
Click arrows to sort and/or filter reports as desired:
Click image to enlarge; ESC to exit.
Click Wi-Fi or Cellular in a group row to view additional data for that group.
Within that Group, click Wi-Fi or Cellular in a device row to view data for that device (as in the image below).
Click image to enlarge; ESC to exit.
Clicking on Wi-Fi or Cellular for an individual device (from screen above) displays performance stats for that device:
Click image to enlarge; ESC to exit.
Click tabs to view different reports.
Click on "breadcrumbs" to navigate to previous screens.
Click image to enlarge; ESC to exit.
Click "Export" from the Dashboard to archive data or perform further analysis:
Click image to enlarge; ESC to exit.
Enabling Wireless Insights
DNA Cloud's Wireless Insights Dashboard requires the Zebra Wireless Insights agent to be present on all devices from which wireless data is to be extracted. There's also a one-time configuration change in the "My Services" section of the DNA Cloud console. Details are below.
To Set Up Wireless Insights
In the DNA Cloud console, click on the User Account (upper-right corner) and select "My Services" from the drop-down menu.
A screen appears similar to the image below.
In the Wireless Insights Service Info box, click "Enable" button (if not already enabled).
Click image to enlarge; ESC to exit.
Click <- Back in the upper-left corner to return to the DNA console's main screen.
From the main screen, click My Apps to display the Zebra Collection screen:
Click image to enlarge; ESC to exit.
To install the Wireless Insights agent, click the "Setup" button in "Wireless Insights" tile of the Zebra Collection.
Follow the prompts to complete the installation or go to Setting up a Zebra App for extra help.